
Ultimativer Leitfaden für Kundenservice-Berichte
Kundenservice-Berichte helfen Unternehmen, Trends zu verfolgen, Verbesserungsbereiche zu identifizieren und fundierte Entscheidungen zu treffen, indem sie Einbl...

Kundenservice-Berichte bieten Einblicke in die Leistung, Verbesserungsbereiche und leistungsstarke Abteilungen. Regelmäßige Überprüfungen gewährleisten Kundenzufriedenheit und -loyalität. LiveAgent bietet umfassende Berichtsfunktionen zur Verbesserung der Servicequalität.
Kundenservice-Berichte bieten einen Überblick über alle Kundenservice-Anfragen und damit verbundene Aktivitäten. Sie bieten Einblicke in die Leistung eines Kundenservice-Teams, was verbessert werden kann und welche Abteilungen hervorragende Leistungen erbringen.
Kundenservice-Berichte können folgende Elemente enthalten, sind aber nicht darauf beschränkt:
Die regelmäßige Überprüfung von Berichten ist ein Muss, wenn Sie mit Online-Kundenservice-Software arbeiten. Dies kann Ihnen helfen, Ihre Geschäftspraktiken, Produkte und die von Ihnen erbrachten Dienstleistungen zu verbessern und gleichzeitig sicherzustellen, dass die Anforderungen und Erwartungen Ihrer Kunden erfüllt werden.
Betrachten Sie das folgende Szenario. Sie denken, dass Ihr Kundenservice-Team einen großartigen Job bei der Bearbeitung von Tickets leistet, da Ihre durchschnittliche Ticket-Lösungszeit unter 8 Minuten liegt. Wenn Sie jedoch genauer hinschauen und Agent-Bewertungen überprüfen, stellen Sie fest, dass Ihre Agenten immer wieder negativ bewertet werden. Dies könnte darauf hindeuten, dass sie sich beeilen, jedes Ticket zu beantworten, und die Servicequalität für Geschwindigkeit opfern. Da solche Szenarien sehr häufig vorkommen, ist die Überprüfung Ihrer Kundenservice-Berichte ein Muss – und sollte regelmäßig durchgeführt werden.
LiveAgent bietet 11 Kundenservice-Berichtsfunktionen. Schauen Sie sich diese unten im Detail an.
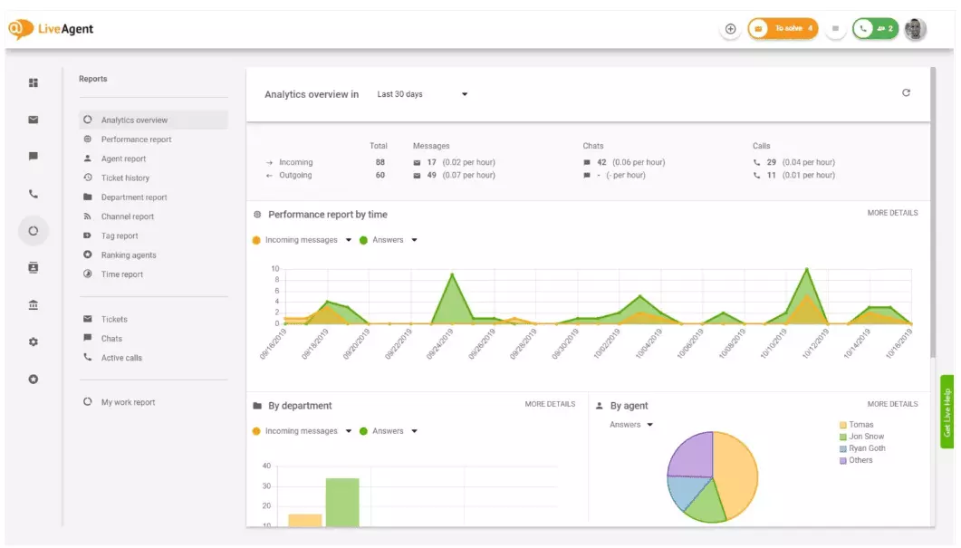
Die Analytik-Übersicht gibt Ihnen einen vollständigen Überblick über Ihre Kundenservice-Bemühungen. Sie können Nutzungsstatistiken, Leistungsberichte und Kundenzufriedenheitsbewertungen einsehen. Im Wesentlichen gibt es Ihnen eine Vorschau auf jeden Bericht (Tag-Bericht, Kanal-Bericht, Agent-Ranking), der in LiveAgent verfügbar ist.

Leistungsberichte können Ihnen einen guten Überblick darüber geben, wie Ihre Agenten ihre Zeit verbringen. Die Berichte zeigen, wie viele Tickets jeder Agent über verschiedene Kanäle hinweg beantwortet hat und wie lange es dauerte, sie zu beantworten. Neben der Anzeige der Agent-Produktivität können Leistungsberichte auch Agent-Bewertungen anzeigen. Sie ermöglichen es Ihnen, die Agent-Leistung in Bezug auf Hilfsbereitschaft, Sachkenntnis und Geschwindigkeit zu sehen und zu vergleichen.

Die Agent-Ranking-Übersicht ist ein vollständiger Bericht über alle positiven und negativen Agent-Bewertungen. Der Bericht ist vollständig mit Kommentaren von Kunden, dem Datum, an dem die Bewertung eingegangen ist, und gibt Ihnen sogar die Möglichkeit, zum Ticket zu navigieren, das der Agent löste, als er die Bewertung erhielt.

Tag-Berichte geben Ihnen Einblick, welche Tags in Ihren Kundenservice-Tickets am häufigsten vorkommen. Der Zugriff auf einen organisierten Bericht wie diesen kann zeigen, mit welchen Problemen Ihr Team am häufigsten konfrontiert ist, und kann somit umsetzbare Erkenntnisse liefern und Ihnen helfen, Ihr Produkt/Ihre Dienstleistung zu verbessern.

Zeigen Sie alle erfüllten und verpassten SLAs aus einem bestimmten Zeitraum an, um die Lücke zwischen dem Service, den Sie erbringen sollen, und dem Service, den Sie derzeit erbringen, zu schließen. SLA-Compliance-Berichte ermöglichen es Ihnen, alle SLAs nach Datum, Abteilung und Agent zu sortieren, damit Sie sehen können, wer bei der Erfüllung von SLAs hervorragende Leistungen erbringt und wer sich verbessern muss.

SLA-Log-Berichte bieten eine detailliertere Ansicht aller verpassten und erfüllten SLAs aus einem bestimmten Zeitraum. SLA-Logs zeigen den Ticket-Anforderer (Kunde), die Ticket-ID, die SLA-Startzeit, die Abteilung, der das Ticket zugewiesen wurde, den Agent, dem das Ticket zugewiesen wurde, das Fälligkeitsdatum, das Schließungsdatum und die verbleibende/überfällige SLA-Zeit.
Alle Logs können in eine CSV-Datei exportiert werden.

Der Agent-Verfügbarkeitsbericht ermöglicht es Ihnen, die Verfügbarkeit Ihrer Support-Agenten zu überwachen. Sehen Sie, wann jeder Agent online war und Tickets, Chats und Anrufe beantwortet hat, und wie lange. Zur einfacheren Freigabe können alle Agent-Verfügbarkeitslogs in eine CSV-Datei exportiert werden.

Der Agent-Bericht gibt Ihnen einen ganzheitlichen Überblick über alle Agent-Aktivitäten, Arbeitszeit, Verkäufe, Bewertungen und andere Metriken wie die durchschnittliche Chat-Zeit oder die durchschnittliche Chat-Abholzeit. Segmentieren Sie Agent-Berichte nach Datum, Abteilung, Kanal und Agent, um eine genaue Darstellung der Leistung Ihrer Teams zu erhalten.

Kanal-Berichte geben Ihnen einen guten Überblick darüber, welche Support-Kanäle von Ihren Kunden am häufigsten genutzt werden. Kanal-Berichte bieten detaillierte Informationen über alle eingehenden E-Mails, Anrufe, Live-Chats, Kontaktformular-Einreichungen, Feedback-Formulare, Facebook-Nachrichten, Tweets – Sie nennen es.
Kanal-Berichte können wie die meisten Berichte in LiveAgent in einem Flächendiagramm, Liniendiagramm, Balkendiagramm und Kreisdiagramm angezeigt werden.

Abteilungs-Berichte geben Ihnen einen Überblick darüber, wie viele Support-Tickets jede Abteilung über verschiedene Kommunikationskanäle hinweg erhalten und gelöst hat. Der Bericht kann auch Einblick geben, wie jede Abteilung in Bezug auf Kundenfeedback und Bewertungen abschneidet.

Zeit-Berichte geben Ihnen einen detaillierten Überblick über die Gesamtzahl der Stunden und Minuten, die für die Lösung jedes Tickets aufgewendet wurden. Im Bericht können Benutzer die Ticket-ID anzeigen und sogar zum Ticket selbst navigieren, den dem Ticket zugewiesenen Agent, den anfragenden Kunden, das Datum, die Zeit, die der Agent für die Lösung des Tickets aufgewendet hat, die abgerechnete Zeit und alle zusätzlichen Notizen.
Der Bericht gibt Ihnen die Möglichkeit, Filter zu verwenden und nach Tickets von bestimmten Kunden oder Agenten zu suchen.

LiveAgent bietet über 180 erweiterte Help-Desk-Funktionen, die Ihnen bei der Überwachung des Service helfen können, den Ihre Kunden erhalten. Wir haben einige dieser Funktionen unten aufgelistet.
Obwohl LiveAgent Sie gut benachrichtigt, wenn ein neues Ticket ankommt, bevorzugen einige Menschen, in ihrer E-Mail benachrichtigt zu werden. Richten Sie E-Mail-Benachrichtigungen ein, damit Sie benachrichtigt werden, wenn:
Sind E-Mail-Benachrichtigungen nicht genug? Richten Sie Slack-Benachrichtigungen ein. Jedes Mal, wenn ein neues Ticket geöffnet, gelöst oder beantwortet wird, werden Sie auf Slack benachrichtigt. Slack kann Sie auch benachrichtigen, wenn Automatisierungsregeln in LiveAgent geändert wurden, während Sie weg von Ihrem Dashboard waren.

Wie bereits erwähnt, können LiveAgent-Berichte in CSV-Dateien exportiert werden. Zusätzlich dazu gibt LiveAgent Ihnen die Möglichkeit, einzelne Tickets zu exportieren. Ticket-Exporte enthalten den Ticket-Status, Kundennamen, E-Mail, Ticket-ID, Abteilungsnamen und -ID, Agent-Namen und -ID, Tags, Betreff, E-Mail-Vorschau, Erstellungsdatum, Gesprächs-IDs und mehr.
Unterwegs ohne Möglichkeit, sich bei LiveAgent anzumelden, aber müssen den Fortschritt eines bestimmten Tickets überprüfen? Bitten Sie Ihre Agenten, Ihnen eine Online-Ticket-Verlauf-URL zu senden. Ohne aktivierte Authentifizierung können Sie den Online-Ticket-Verlauf einfach durch Klicken auf den Link lesen, der Ihnen gesendet wurde.

Die Online-Ticket-Verlauf-URL ist ein Favorit von Customer-Success-Managern. Es ist das perfekte Werkzeug, um wichtige Tickets von VIP-Kunden zu überwachen, während Sie in den Tropen Urlaub machen.
LiveAgent bietet Speicherplatz für unbegrenzte Anrufaufzeichnungen. Wenn Sie die Qualität der Antworten Ihrer Agenten überwachen müssen, können Sie dies tun, indem Sie eine Wiedergabe jedes Anrufs anhören.
Möchten Sie sehen, wie Ihre Agenten Tickets in Echtzeit bearbeiten? Verwenden Sie die Chats-Übersicht, um zuzuschauen, wie Ihre Agenten Kunden im Live-Chat unterstützen.

LiveAgent kann als Social-Listening-Tool fungieren. Unsere Twitter-Integration ermöglicht es Ihnen, bestimmte Schlüsselwörter zu verfolgen und zu überwachen. Wenn Sie sich beispielsweise dafür entscheiden, das Wort LiveAgent zu verfolgen, wird jedes Mal, wenn jemand es in einem Tweet verwendet (unabhängig davon, ob es mit @ oder # erwähnt/getaggt wird), der Tweet automatisch in ein Ticket umgewandelt und in Ihr Dashboard abgerufen. Dies gibt Ihnen die Möglichkeit, zu überwachen, was Ihre Kunden indirekt über Ihr Unternehmen sagen. Mit solchen Erkenntnissen haben Sie die Möglichkeit, Ihr Produkt und Ihren Service zu verbessern.
Benchmarks und Leaderboards geben Ihnen einen Überblick darüber, wie Ihre Kundenservice-Agenten im Vergleich zueinander abschneiden. Sie können sehen, wie lange Ihre Agenten online waren, wie viele Nachrichten sie beantwortet haben und wer an einem Tag die meisten positiven Bewertungen erhalten hat.

Die Daten können angezeigt werden für:
Feedback und Vorschläge ermöglichen es Ihnen, neue Ideen und Feedback für zukünftige Entwicklungen zu sammeln. Ermöglichen Sie Ihren Kunden, ihre Ideen in Ihrem Community-Forum zu diskutieren, und finden Sie heraus, was ihnen wirklich wichtig ist.
LiveAgent integriert sich mit über 40 Anwendungen von Drittanbietern, einschließlich Kundenzufriedenheitssoftware. Ein großartiges Beispiel für solche Software ist Nicereply, mit dem Sie Kundenfeedback durch NPS-, CES- und CSAT-Umfragen sammeln können.
Integrieren Sie diese mit LiveAgent’s Live-Chat und platzieren Sie Umfrage-Links in Ihrer E-Mail, um sicherzustellen, dass Ihre Kunden die Antworten Ihrer Agenten immer bewerten.
Der Hauptvorteil der wöchentlichen oder monatlichen Überprüfung von Kundenservice-Berichten und Analytik besteht darin, dass Sie sehen können, was gut läuft und was verbessert werden muss. Beispielsweise können Sie feststellen, dass Sie mehr Live-Chats als Telefonanrufe erhalten, und daher Ihre Ressourcen (Agenten) besser umverteilen müssen, um den eingehenden Ticket-Volumen für jeden Kommunikationskanal zu entsprechen.
Darüber hinaus kann die Überprüfung dieser Berichte auch Einblick geben, welche Agenten zusätzliche Schulung benötigen. Wenn Sie feststellen, dass bestimmte Agenten immer wieder negatives Feedback von Kunden erhalten, während andere Agenten weiterhin hervorragende Leistungen erbringen, könnte dies ein Zeichen dafür sein, dass sie nicht genug Schulung erhalten haben oder keine Best Practices bei der Kommunikation mit Kunden anwenden.
Die Überprüfung von Kundenservice-Berichten kann Ihnen helfen, die Lücke zwischen dem, was erwartet wird, und dem, was erbracht wird, zu schließen. Sobald Sie diese Lücken identifizieren und verbessern, werden Ihre Kunden dies sicherlich bemerken. Mit verbessertem Service steigt auch die Kundenzufriedenheit, und damit kommen viele Vorteile.
Bestehende Kunden kaufen häufiger, geben mehr Geld aus und empfehlen Ihr Unternehmen eher anderen weiter – sowohl online als auch persönlich durch Mundpropaganda.
Je besser der Service, desto zufriedener sind Ihre bestehenden Kunden. Je zufriedener sie sind, desto wahrscheinlicher ist es, dass sie Ihr Unternehmen anderen empfehlen, was mehr Kunden und mehr Käufe bedeutet. Im Wesentlichen ist es ein endloser Kreislauf. Daher sollten Sie danach streben, sich kontinuierlich zu verbessern, was Sie tun können, indem Sie alle Nutzungsstatistiken direkt in Ihrem LiveAgent-Dashboard überprüfen.
Kundenservice-Berichte bieten einen Überblick über alle Kundenservice-Anfragen und damit verbundene Aktivitäten. Sie bieten Einblicke in die Leistung eines Kundenservice-Teams, was verbessert werden kann und welche Abteilungen hervorragende Leistungen erbringen.
Die regelmäßige Überprüfung von Berichten hilft Ihnen, Ihre Geschäftspraktiken, Produkte und die von Ihnen erbrachten Dienstleistungen zu verbessern und gleichzeitig sicherzustellen, dass die Anforderungen und Erwartungen Ihrer Kunden erfüllt werden. Berichte können wichtige Erkenntnisse offenbaren, z. B. ob Agenten die Qualität für Geschwindigkeit opfern.
LiveAgent bietet 11 Kundenservice-Berichtsfunktionen, darunter Analytik-Übersicht, Leistungsberichte, Agent-Rankings, Tag-Berichte, SLA-Compliance-Berichte, SLA-Log-Berichte, Agent-Verfügbarkeit, Agent-Berichte, Kanal-Berichte, Abteilungs-Berichte und Zeit-Berichte.
Zu den Vorteilen gehören die Verbesserung der Servicequalität, die Steigerung der Kundenzufriedenheit, die Identifizierung von Schulungsbedarf, die Optimierung der Ressourcenallokation und letztendlich die Steigerung des Umsatzes durch bessere Kundenerfahrungen.
Entdecken Sie die leistungsstarken Funktionen von LiveAgent, die die Kommunikation optimieren, die Effizienz erhöhen und die Kundenzufriedenheit steigern.

Kundenservice-Berichte helfen Unternehmen, Trends zu verfolgen, Verbesserungsbereiche zu identifizieren und fundierte Entscheidungen zu treffen, indem sie Einbl...

Verbessern Sie Ihren Kundenservice mit unserer praktischen Kundenservice-Checkliste – haken Sie alles ab und setzen Sie sich auf den Weg zum Erfolg.

Verbessern Sie Ihren Kundenservice mit einer umfassenden Bewertungsliste, die sich auf das Setzen von Erwartungen, die Überwachung der Kommunikation, die Analys...